鄭州泳潔游泳池水處理設備有限公司
全國銷售熱線:400-0870-358
國內銷售部:
于經理:15515581312 (河南、湖南、湖北、廣東、廣西、海南)
金經理:15538318375 (山東、安徽、江蘇、浙江、上海、福建、江西)
李經理:15515580783 (北京、天津、河北、山西、內蒙)
王經理:15517149327 (陜西、甘肅、寧夏、青海、新疆、黑龍江、吉林、遼寧)
肖經理:13213150046 (四川、重慶、貴州、西藏、云南)
景觀水通常指用于視覺觀賞的水體,通常分為兩類:一類是自然水景,像天然的湖泊、河流等;另一類是人工水景,像噴泉、人工湖、城市小型河道等,都是露天地表水,個別人工水體自凈能力非常 低,并且非常容易受到污染。以較低的投資成本和運行費用,改善和保持景觀水質、使其達到規定標準的工程措施;景觀水通常包括池塘、人工湖、流經城市的小型河道等,景觀水治理需因地制宜、 綜合治理,常用的方法包括物理法、生物法和生態法。
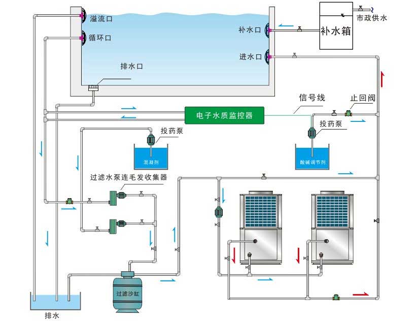
了解更多+水上樂園水處理系統是通過一整套設備(循環水泵、過濾沙罐、消毒設備、水質監測儀、板式換熱器、溫度控制器、水箱及所需管路)的協同運轉,以保證水質及水溫達到國家相關規定要求的水循環過程。
了解更多+溫泉水療SPA水處理
了解更多+景觀噴泉水系處理
了解更多+游泳池/游泳場館水循環處理
了解更多+